FacebookInstagramLinkedInYoutube
Voltar

Indicador de Perfil | Secullum Ponto Web

Os indicadores têm como finalidade apresentar e contabilizar informações para o RH, esses indicadores geralmente facilitam uma análise e desenvolvimento da empresa de uma forma geral.

O indicador de Perfil é um dos principais indicadores para o RH. São compostos basicamente por faixa etária, tempo de empresa, escolaridade, sexo, entre outros. Esses indicadores irão auxiliar o RH e mostrar uma visão ampla do perfil de funcionários que estão sendo cadastrados e dos que já estão na empresa, criando assim um "mapa" de informações básicas sobre os funcionários.

A fim de trazer essa experiência e visão para o setor de Recursos Humanos, criamos no dashboard da Página Inicial do Secullum Ponto Web o indicador Perfil. Abaixo mostraremos como utilizar essa ferramenta que irá auxiliar na administração dessas estatísticas:

Aviso
O indicador Perfil está disponível a partir da versão PRO do Secullum Ponto Web.

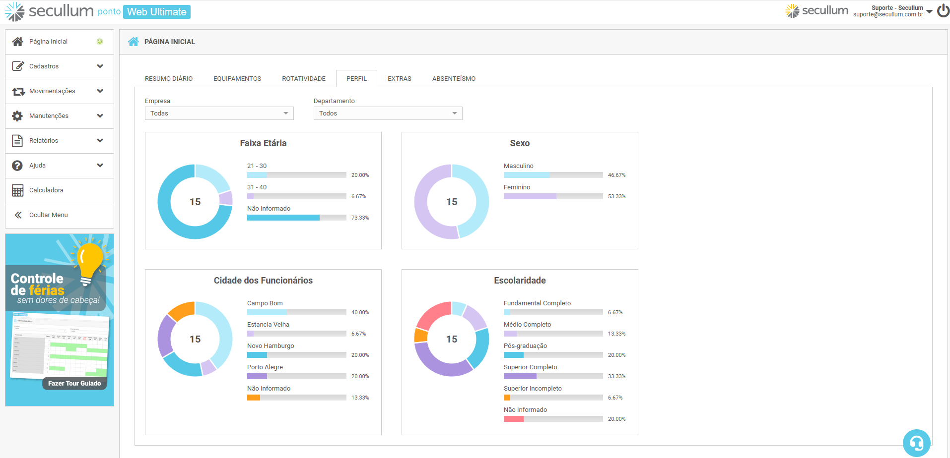
Nessa tela, podemos realizar filtros por: Empresa e Departamento. Dessa forma, é possível visualizar especificamente por algum desses filtros, como está a % da escolaridade da empresa por exemplo.

Também podemos visualizar os valores sobre cada campo parando a seta do mouse em cima dos gráficos.

Agora que sabemos o que é os Perfis, vamos falar sobre cada opção separadamente:


Indicador de Faixa Etária

A análise por faixa etária sempre irá depender dos objetivos da empresa, de como ela irá e poderá usar essas informações, como por exemplo:

  • Contratar e/ou manter funcionários com a faixa etária com menos de 25 anos para manter inovações e mão de obra jovem e uma identificação do local com um público-alvo;
  • Ou contratar e/ou manter funcionários com faixa igual ou superior a 30 anos, deixando assim pessoas com mais experiência para vagas com maior credibilidade.

As porcentagens de cada faixa dependerão sempre do filtro realizado entre Empresa e Departamento e também pelo Total de Funcionários que é demonstrado dentro do gráfico de pizza (círculo). Lembrando que clicando no gráfico em pizza, é possível visualizarmos a quantidade de cada faixa etária e ao lado, a porcentagem dela.

A faixa etária será mostrada quando cadastrarmos a Data de Nascimento em Dados Cadastrais dentro de cada cadastro dos funcionários.


Indicador de Sexo

Perfil essencial para que você conheça os seus funcionários. Portanto, com uma visão mais nítida, pode propor uma maior noção de diversificação no quadro dos seus funcionários. Todavia, permite também adequar o perfil dos seus funcionários ao perfil da sua marca.

As porcentagens de cada faixa dependerão sempre do filtro realizado entre Empresa e Departamento e também pelo Total de Funcionários que é demonstrado dentro do gráfico de pizza (círculo). Lembrando que clicando no gráfico em pizza, é possível visualizarmos a quantidade de cada gênero e ao lado, a porcentagem dele.

O indicador de sexo será mostrado quando definimos em Dados Cadastrais, o Sexo de cada cadastro dos funcionários.


Indicador de Cidade dos Funcionários

Nesse perfil, empresas podem usar essas informações para ter o conhecimento de quantas e quais cidades estão sendo contratados os funcionários, dessa forma, eles podem ver em que região a empresa em questão possui um impacto social maior.

As porcentagens de cada faixa dependerão sempre do filtro realizado entre Empresa e Departamento e também pelo Total de Funcionários que é demonstrado dentro do gráfico de pizza (círculo). Lembrando que clicando no gráfico em pizza, é possível visualizarmos a quantidade de cada cidade e ao lado, a porcentagem delas.

No indicador de cidade dos funcionários, primeiramente devemos cadastrar essas cidades em Cadastro - Cidades e em seguida, definirmos em cada cadastro dos funcionários, essas cidades, dentro de Dados Adicionais - Cidade. Lembrando que também é possível realizar um cadastro rápido das cidades diretamente no cadastro dos funcionários.


Indicador de Escolaridade

A qualidade técnica para as empresas depende essencialmente do nível de escolaridade dos seus funcionários.

Acompanhar a evolução desses indicadores é um dos objetivos para que o RH visualize a cada mês esse indicador tão importante, pois dessa forma, para aumentar a qualidade do serviço prestado, você precisa ter mais funcionários que tenham finalizado “um curso técnico operacional” ou um curso superior, por exemplo.

As porcentagens de cada faixa dependerão sempre do filtro realizado entre Empresa e Departamento e também pelo Total de Funcionários que é demonstrado dentro do gráfico de pizza (círculo). Lembrando que clicando no gráfico em pizza, é possível visualizarmos a quantidade de cada escolaridade e ao lado, a porcentagem delas.

Nesse indicador, primeiramente devemos cadastrá-los em Cadastro - Escolaridade e em seguida, definirmos em cada cadastro dos funcionários, essas escolaridades, dentro de Dados Adicionais - Escolaridade.


Em caso de dúvidas, consulte o Suporte.

FacebookInstagramLinkedInYoutube
Software: Secullum Ponto Web
Categoria: Suporte
Última atualização: 09/02/2026
Quantidade de acessos: 1020

Suporte Técnico

A Secullum presta suporte por intermédio de conceituadas revendas distribuídas pelo território nacional. Contacte a revenda que comercializou o sistema para obter suporte. Caso você não saiba qual revenda atende sua empresa, ou esteja encontrando dificuldades no contato ou atendimento com a revenda, por favor entre em contato conosco.

Fale Conosco

Fale Conosco pelo WhatsApp