FacebookInstagramLinkedInYoutube
Voltar

Indicador de Rotatividade | Secullum Ponto Web

A Rotatividade ou também conhecida como "Turnover", refere-se à taxa de saída e entrada de funcionários na empresa. Na gestão de pessoas, ele é um dos elementos mais importantes para entender melhor o cenário da movimentação de profissionais nas organizações.

Gerenciar esse número é fundamental para analisar o clima organizacional. Um índice elevado na porcentagem de rotatividade pode ser fruto da insatisfação ou desmotivação dos funcionários em relação ao local de trabalho, por exemplo.

Mas, índices de rotatividade alta podem trazer benefícios se bem gerenciados dentro da empresa, alguns desses benefícios servem para mudar ou melhorar processos, até mesmo o comportamento interno. Alguns dos benefícios que a rotatividade pode trazer:

  • Incentiva melhores desempenhos dos funcionários em um ambiente mais leve;
  • Colabora para fazer reformulações no plano de carreira;
  • Auxilia na verificação das habilidades de liderança dos gestores;
  • Entre outros.

Hoje em dia existem soluções que facilitam a administração da gestão dos funcionários em uma organização. As ferramentas de controle de ponto alternativo permitem que o RH tenha um melhor acompanhamento desse indicador.

Pensando nisso, criamos no dashboard da Página Inicial do Secullum Ponto Web, o indicador de Rotatividade. Abaixo mostraremos como utilizar essa ferramenta que irá auxiliar na administração e redução de custos para o seu negócio:

Aviso
O indicador Rotatividade está disponível a partir da versão PRO do Secullum Ponto Web.

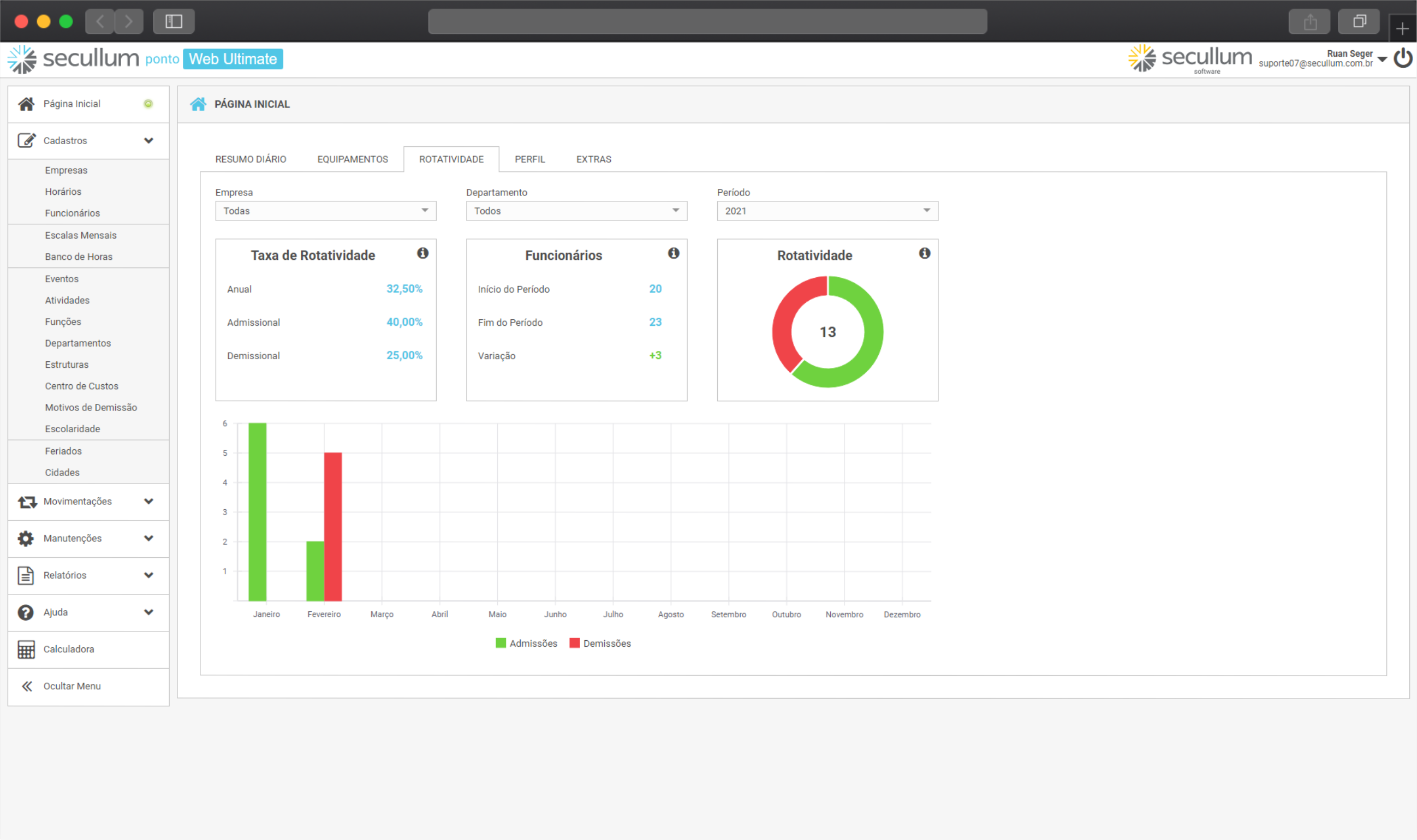
Nessa tela, podemos realizar filtros por: Empresa, Departamento e Período. Dessa forma, é possível visualizar especificamente por algum desses filtros, como está a % de admissão ou demissão da empresa por exemplo.

Também podemos visualizar os valores referentes às demissões ou admissões parando a seta do mouse em cima dos gráficos.

Agora que sabemos o que é Turnover, vamos descobrir com calcular as taxas de rotatividade desse indicador.


Como calcular a Taxa de Rotatividade?

Para esse cálculo, é preciso que você tenha os dados de entrada e de saída dos empregados da empresa. Esses dados podem ser visualizados na Página Inicial - Aba ROTATIVIDADE, nos campos Admissões e Demissões que ficam na parte de Rotatividade.


Taxa de Rotatividade Anual

É um indicador da taxa de substituição de trabalhadores antigos por novos dentro do Período selecionado. Abaixo o cálculo que devemos realizar para sabermos a porcentagem dessa taxa:

Exemplo:

No exemplo acima, para descobrirmos o valor da Taxa de Rotatividade Anual, temos as seguintes informações para realizar o cálculo:

Admissões + Demissões = 10 (O valor total pode ser pego sempre da coluna Rotatividade)

Funcionários Início do Período = 11

Com os valores acima, já conseguimos aplicar a fórmula para a taxa de rotatividade anual:


Taxa de Rotatividade Admissional

Este indicador considera o total de funcionários contratados até o último dia do período selecionado, dividido pelo total de funcionários ativos no período. Abaixo o cálculo que devemos realizar para sabermos a porcentagem dessa taxa:

Exemplo:

No exemplo acima, para descobrirmos o valor da Taxa de Rotatividade Admissional, temos as seguintes informações para realizar o cálculo:

Admissões = 9

Funcionários Início do Período = 11

Com os valores acima, já conseguimos aplicar a fórmula para a taxa de rotatividade admissional:


Taxa de Rotatividade Demissional

Este indicador considera o total de funcionários demitidos até o último dia do período selecionado, dividido pelo total de funcionários ativos no início do período.

Exemplo:

No exemplo acima, para descobrirmos o valor da Taxa de Rotatividade Demissional, temos as seguintes informações para realizar o cálculo:

Demissões = 1

Funcionários Início do Período = 11

Com os valores acima, já conseguimos aplicar a fórmula para a taxa de rotatividade demissional:


Funcionários

Nessa parte, vemos os funcionários contratados no início do período até o fim do período, e por fim, a variação dessas contratações. Clicando no ícone , é possível vermos o detalhamento da fórmula, ou seja, como o sistema chega nos valores mencionados:


Rotatividade

Aqui vemos a taxa entre entradas e saídas dos funcionários na empresa em um determinado período. O valor que aparecerá no gráfico é sempre o valor referente ao cálculo abaixo:


Em caso de dúvidas, consulte o Suporte.

FacebookInstagramLinkedInYoutube
Software: Secullum Ponto Web
Categoria: Suporte
Última atualização: 22/12/2025
Quantidade de acessos: 1419

Suporte Técnico

A Secullum presta suporte por intermédio de conceituadas revendas distribuídas pelo território nacional. Contacte a revenda que comercializou o sistema para obter suporte. Caso você não saiba qual revenda atende sua empresa, ou esteja encontrando dificuldades no contato ou atendimento com a revenda, por favor entre em contato conosco.

Fale Conosco

Fale Conosco pelo WhatsApp